-
尊龙凯时app的概况
-
-
-
-
scroll down
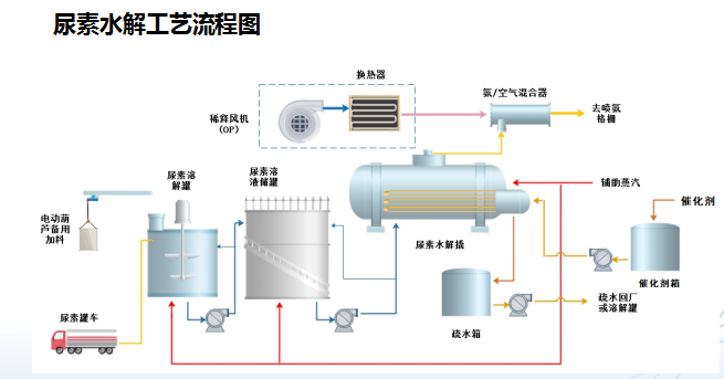
尿素催化水解
尿素催化水解原理:
反应方程式,综合反应: (nh2)2co h2o=co2↑ 2nh3↑
催化剂的主要作用是通过改变了反应路径,从而大大加快反应速率,降低响应时间。
反应器中装有固定量的催化剂,催化剂在反应器内可循环使用。

相关业务板块
立即咨询
请填写表格以尽快获取更多信息
尿素催化水解-尊龙凯时app
公司先后与大同煤矿集团、陕西煤业化工集团、贵州产业投资集团等大型国企签署战略合作协议,成立合资公司。目前,在山西、贵州、湖北、新疆等省份设有分公司、子公司,在山西和贵州建设了环保装备制造基地。
总部地址:北京市海定区魏公村1号韦伯豪家园8号楼5层5029
山西分公司地址:太原市晋源区环湖东路与健康北街东北角,万科公园大道a座1510室
微信搜一搜
北科欧远科技
营业执照
尊龙凯时app的版权所有:北京北科欧远科技有限公司